2017-2023年中国螺杆式空压机行业全景调研及产业竞争格局报告
- 【报告名称】2017-2023年中国螺杆式空压机行业全景调研及产业竞争格局报告
- 【关 键 字】螺杆式空压机 螺杆式空压机市场分析
- 【价 格】纸介版:8000元 电子版:8000元 纸介+电子:8500元
- 【订购电话】400-700-9228(免长话费) 010-69365838
- 【邮 箱】kefu@gonyn.com
- 2017-2023年中国螺杆式空压机行业全景调研及产业竞争格局报告.doc2017-2023年中国螺杆式空压机行业全景调研及产业竞争格局报告.pdf下载订购协议
螺杆式空压机是回转容积式压缩机的一种,一般由螺杆主机、电机、冷却器、过滤器、排水装置等组成。螺杆式空压机的工作原理是在主机中平行配置的一对互相啮合的螺旋形转子,由阳转子带动阴转子进行回转运动使它们之间及腔内的体积逐渐减小,来实现对气体的压缩和动力的传输。螺杆式空气压缩机按照数目分,分为单螺杆和双螺杆;按压缩过程是否有润滑油参与分为喷油和无油螺杆式空压机;无油压缩机又分为干式和水润滑两种。通常意义上的螺杆式空压机主要指双螺杆式空压机。
螺杆式空压机和活塞式空压机性能对比
智研咨询发布的《2017-2023年中国螺杆式空压机行业全景调研及产业竞争格局报告》共十二章。首先介绍了中国螺杆式空压机行业市场发展环境、中国螺杆式空压机整体运行态势等,接着分析了中国螺杆式空压机行业市场运行的现状,然后介绍了中国螺杆式空压机市场竞争格局。随后,报告对中国螺杆式空压机做了重点企业经营状况分析,最后分析了中国螺杆式空压机行业发展趋势与投资预测。您若想对螺杆式空压机产业有个系统的了解或者想投资螺杆式空压机行业,本报告是您不可或缺的重要工具。
本研究报告数据主要采用国家统计数据,海关总署,问卷调查数据,商务部采集数据等数据库。其中宏观经济数据主要来自国家统计局,部分行业统计数据主要来自国家统计局及市场调研数据,企业数据主要来自于国统计局规模企业统计数据库及证券交易所等,价格数据主要来自于各类市场监测数据库。
报告目录:
第一章 螺杆式压缩机行业发展概述
第一节 螺杆式压缩机定义及分类
一、压缩机行业的定义及分类
二、螺杆式压缩机行业的定义
三、螺杆式压缩机行业的种类
四、螺杆式压缩机行业的特性
第二节 螺杆式压缩机用途
一、螺杆式压缩机应用
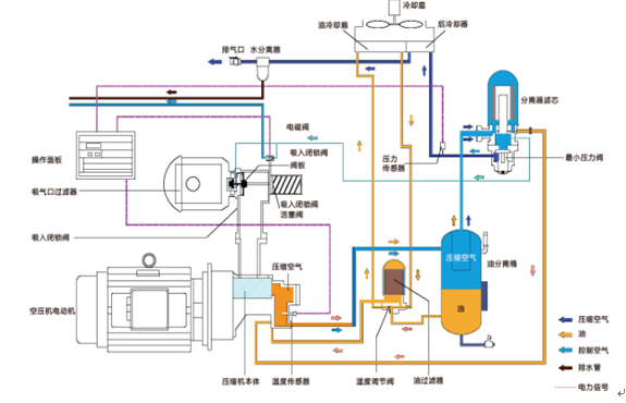
二、螺杆式压缩机结构
螺杆式空压机基本结构
第三节 螺杆式压缩机产业链分析
一、行业产业链模型介绍
二、螺杆式压缩机产业链结构分析
三、螺杆式压缩机行业的经济特性
四、螺杆式压缩机主要细分行业
第四节 螺杆式压缩机行业地位分析
一、螺杆式压缩机行业对经济增长的影响
二、螺杆式压缩机行业对人民生活的影响
三、螺杆式压缩机行业关联度情况
第二章 2013-2015年中国螺杆式压缩机行业总体发展状况
第一节 中国螺杆式压缩机行业规模情况分析
一、螺杆式压缩机行业单位规模情况分析
二、螺杆式压缩机行业人员规模状况分析
三、螺杆式压缩机行业资产规模状况分析
四、螺杆式压缩机行业市场规模状况分析
五、螺杆式压缩机行业敏感性分析
第二节 中国螺杆式压缩机行业产销情况分析
一、螺杆式压缩机行业生产情况分析
二、螺杆式压缩机行业销售情况分析
三、螺杆式压缩机行业产销情况分析
第三节 中国螺杆式压缩机行业财务能力分析
一、螺杆式压缩机行业盈利能力分析与预测
二、螺杆式压缩机行业偿债能力分析与预测
三、螺杆式压缩机行业营运能力分析与预测
四、螺杆式压缩机行业发展能力分析与预测
第三章 中国螺杆式压缩机行业政策技术环境分析
第一节 经济环境分析
一、中国经济运行现状
二、中国国民收入情况
三、中国经济发展趋势
第二节 社会环境分析
一、中国工业发展水平
二、中国人口规模现状
三、居民收入消费水平
第三节 政策法规环境
一、行业"十二五"规划解读
二、行业相关标准概述
三、产业政策情况概述
四、行业重点政策分析
五、行业环保政策分析
第四节 螺杆式压缩机行业技术环境分析
一、国际技术发展趋势
二、国内技术水平现状
三、科技创新主攻方向
四、中国专利申请状况
第四章 2013-2015年中国螺杆式压缩机行业市场发展分析
第一节 中国螺杆式压缩机行业市场运行分析
一、中国螺杆式压缩机行业发展概况
二、2013-2015年中国市场螺杆式压缩机行业需求状况分析
三、2013-2015年中国市场螺杆式压缩机行业生产状况分析
四、中国螺杆式压缩机产品结构分析
第二节 中国螺杆式压缩机行业市场产品价格走势分析
一、中国螺杆式压缩机业市场价格影响因素分析
二、中国螺杆式压缩机行业市场价格走势分析
第三节 中国螺杆式压缩机行业市场发展的主要策略
一、市场发展策略
二、行业发展建议
三、企业发展建议
第五章 2013-2015年中国螺杆式压缩机行业进出口市场分析
第一节 螺杆式压缩机进出口市场分析
第二节 螺杆式压缩机行业进出口数据统计
一、2013-2015年螺杆式压缩机进口统计
二、2013-2015年螺杆式压缩机出口统计
第三节 螺杆式压缩机进出口区域格局分析
一、进口地区格局
二、出口地区格局
第四节 2017-2023年螺杆式压缩机进出口预测
一、2017-2023年螺杆式压缩机进口预测
二、2017-2023年螺杆式压缩机出口预测
第六章 2013-2015年中国螺杆式压缩机行业市场供需状况研究分析
第一节 2013-2015年中国螺杆式压缩机行业市场需求分析
一、2013-2015年中国螺杆式压缩机行业市场需求规模分析
二、2013-2015年中国螺杆式压缩机行业市场需求影响因素分析
三、2013-2015年中国螺杆式压缩机行业市场需求格局分析
第二节 2013-2015年中国螺杆式压缩机行业市场供给分析
一、2013-2015年中国螺杆式压缩机行业市场供给规模分析
二、2013-2015年中国螺杆式压缩机行业业市场供给影响因素分析
三、2015-2016年中国螺杆式压缩机行业市场供给格局分析
第三节 2013-2015年中国螺杆式压缩机行业市场供需平衡分析
第七章 2013-2015年螺杆式压缩机行业相关行业市场运行综合分析
第一节 2013-2015年螺杆式压缩机行业上游运行分析
一、螺杆式压缩机行业上游介绍
二、螺杆式压缩机行业上游发展状况分析
三、螺杆式压缩机行业上游对螺杆式压缩机行业影响力分析
第二节 2013-2015年螺杆式压缩机行业下游运行分析
一、螺杆式压缩机行业下游介绍
二、螺杆式压缩机行业下游发展状况分析
三、螺杆式压缩机行业下游对本行业影响力分析
第八章 中国螺杆式压缩机行业竞争格局分析
第一节 螺杆式压缩机行业竞争结构分析
一、现有企业间竞争
二、潜在进入者分析
三、替代品威胁分析
四、供应商议价能力
五、客户议价能力
第二节 螺杆式压缩机企业国际竞争力比较
一、生产要素
二、需求条件
三、支援与相关产业
四、企业战略、结构与竞争状态
五、政府的作用
第三节 螺杆式压缩机行业竞争格局分析
一、螺杆式压缩机行业竞争现状
二、螺杆式压缩机行业竞争格局
三、螺杆式压缩机行业集中度分析
第四节 2017-2023年螺杆式压缩机行业竞争策略分析
一、2017-2023年螺杆式压缩机行业竞争格局展望
二、2017-2023年螺杆式压缩机行业竞争策略分析
第九章 2013-2015年中国螺杆式压缩机行业重点区域运行分析
第一节 2013-2015年华北地区螺杆式压缩机行业运行情况
第二节 2013-2015年东北地区螺杆式压缩机行业运行情况
第三节 2013-2015年华东地区螺杆式压缩机行业运行情况
第四节 2013-2015年华南地区螺杆式压缩机行业运行情况
第五节 2013-2015年华中地区螺杆式压缩机行业运行情况
第六节 2013-2015年西南地区螺杆式压缩机行业运行情况
第七节 2013-2015年西北地区螺杆式压缩机行业运行情况
第八节 主要省市集中度及竞争力分析
第十章 2013-2015年中国螺杆式压缩机行业知名品牌企业竞争力分析
第一节 上海汉钟精机股份有限公司
一、企业概况
二、企业主营业务分析
三、企业经营状况分析
四、企业核心竞争力分析
五、企业发展战略分析
第二节 浙江开山压缩机股份有限公司
一、企业概况
二、企业主营业务分析
三、企业经营状况分析
四、企业核心竞争力分析
五、企业发展战略分析
第三节 宁波鲍斯能源装备股份有限公司
一、企业概况
二、企业主营业务分析
三、企业经营模式分析
四、企业营销网络分析
五、企业经营状况分析
六、企业核心竞争力分析
七、企业发展战略分析
第四节 复盛实业(上海)有限公司
一、企业概况
二、企业主营业务分析
三、企业发展历程分析
四、企业主要客户分析
五、企业核心竞争力分析
第五节 无锡压缩机股份有限公司
一、企业概况
二、企业主营业务分析
三、企业发展历程分析
第六节 阿特拉斯?科普柯
一、企业概况
二、企业主营业务分析
三、企业发展历程分析
四、企业营销网络分析
第七节 英格索兰
一、企业概况
二、企业主营业务分析
三、企业发展历程分析
四、企业营销网络分析
第十一章 2017-2023年中国螺杆式压缩机行业发展前景预测分析
第一节 行业发展前景分析
一、行业市场发展前景分析
二、行业市场蕴藏的商机分析
三、行业市场发展趋势预测
第二节 2017-2023年中国螺杆式压缩机行业市场发展趋势预测
一、2017-2023年行业需求预测
二、2017-2023年行业供给预测
三、2017-2023年中国螺杆式压缩机行业市场价格走势预测
第三节 2017-2023年中国螺杆式压缩机技术发展趋势预测
一、产品发展新动态
二、产品技术发展趋势
三、产品发展方向
第四节 我国螺杆式压缩机行业SWOT模型分析研究
一、优势分析
二、劣势分析
三、机会分析
四、风险分析
第十二章 2017-2023年中国螺杆式压缩机行业投资分析(ZYYF)
第一节 螺杆式压缩机行业投资机会分析
一、投资领域
二、主要项目
第二节 螺杆式压缩机行业投资风险分析
一、经济风险
二、市场风险
三、成本风险
四、技术风险
五、其他风险
第三节螺杆式压缩机行业投资建议
一、把握国家投资的契机
二、竞争性战略联盟的实施
三、市场的重点客户战略实施
图表目录:
图表 1 压缩机分类
图表 2 压缩机的分类
图表 3 常见压缩机结构示意简图
图表 4 螺杆式压缩机所处行业
图表 5 螺杆式压缩机行业的种类
图表 6 常见的螺杆式压缩机分类
图表 7 螺杆空气压缩机结构
图表 8 螺杆压缩机与活塞式压缩机的性能对比
图表 9 螺杆主机内部结构示意图
图表 10 螺杆转子示意图
图表 11 单螺杆压缩机产业链
图表 12 中国螺杆空压机市场销量及需求预测
图表 13 中国螺杆主机市场销量及需求预测
图表 14 中国螺杆工艺机市场销量及预测
图表 15 2011-2015年螺杆式压缩机业企业数量
图表 16 2011-2015年螺杆式压缩机业企业数量
图表 17 2011-2015年螺杆式压缩机业从业人员平均人数
图表 18 2011-2015年螺杆式压缩机业从业人员平均人数增长趋势图
图表 19 2011-2015年螺杆式压缩机业资产总额
图表 20 2011-2015年螺杆式压缩机业总资产增长趋势图
图表 21 2011-2015年螺杆式压缩机业销售收入
图表 22 2011-2015年螺杆式压缩机业销售收入增长趋势图
图表 23 2012-2015年螺杆式压缩机业总资产利润率趋势图
图表 24 2011-2015年螺杆式压缩机业资金利税率趋势图
图表 25 2011-2015年螺杆式压缩机业产值利税率趋势图
图表 26 2011-2015年月螺杆式压缩机业工业总产值
图表 27 2011-2015年螺杆式压缩机业工业总产值增长趋势图
图表 28 2011-2015年螺杆式压缩机业销售产值
图表 29 2011-2015年螺杆式压缩机业销售产值增长趋势图
图表 30 2011-2015年螺杆式压缩机业产销率趋势图






